Monev Aplikasi Tanya Dilan Periode Bulan November 2025
Monev Dilan November 2025

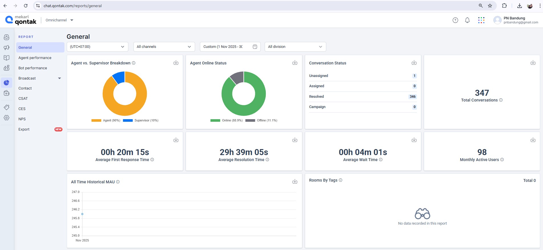
Keterangan Gambar : Monev Aplikasi Tanya Dilan Bulan November 2025
Pada hari Selasa, tanggal 9 Desember 2025 telah dilaksanakan Monev Aplikasi Tanya Dilan Periode Bulan November 2025, dengan total conversation sebanyak 347 conversation







Monev Tanya Dilan November -download-



